返回
手抄报圈
手抄报
安全手抄报
手抄报内容
生活知识
生活百科
英语手抄报
清明节手抄报
节约用水手抄报
知识问答
搜索
剪映怎么清除缓存?
时间:2026-02-27 23:16:29
1、打开软件,点击开始创作。
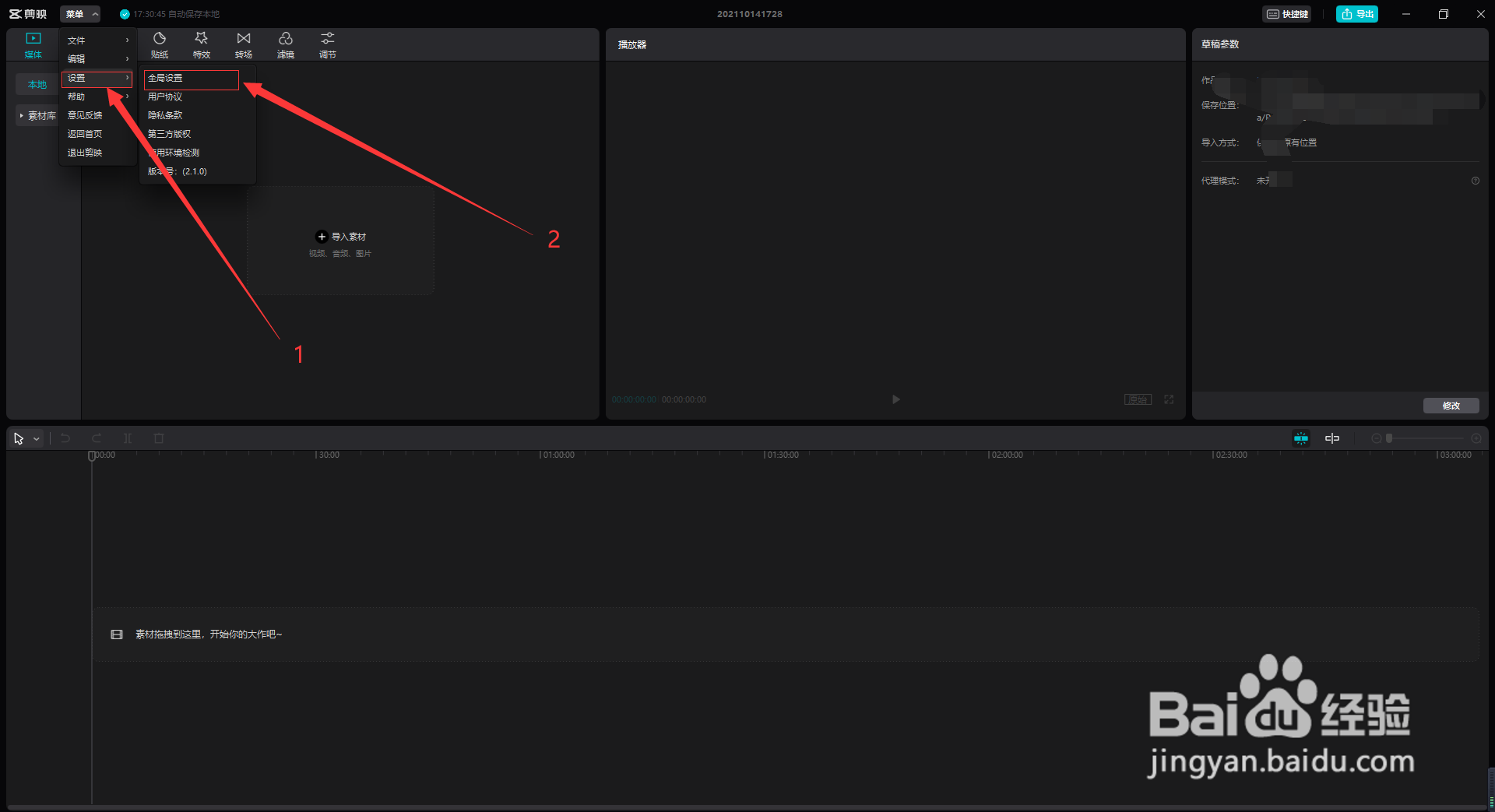
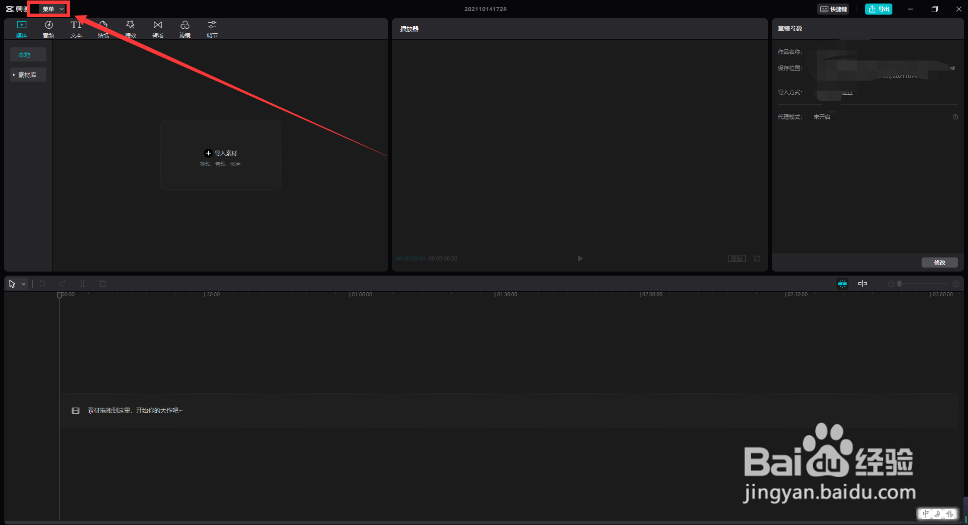
2、点击左上方的菜单选项。
3、点击设置后,再选择全局设置。
4、然后点击缓存大小后面的删除图标,删除缓存后,点击保存即可。
金士顿Kingston UV400 240G 固态硬盘测评试用
AffinityPhoto怎样创建渐变填充图层
uniapp中使用mescroll实现选项卡上拉加载更多
松下MX-ZX1800部件名称和操作说明
手机贴膜其实更伤视力!!!
为你推荐:
关于三字经的手抄报
我的一本课外书手抄报
环保的手抄报图片
六年级手抄报大全
我爱读书手抄报花边
格列佛游记手抄报
讲文明手抄报内容
读书月手抄报
以爱为主题的手抄报
手抄报花边图片大全
© 2026 手抄报圈
信息来自网络 所有数据仅供参考
有疑问请联系站长 site.kefu@gmail.com